Que es un SCADA y que caracteristicas tiene
Rubén Palomino
Los SCADAS son la respuesta del mundo de la informática a la necesidad de la industria de incorporar técnicas modernas de gestión.
SCADA son las iniciales de SUPERVISIÓN, CONTROL Y ADQUISICIÓN DE DATOS.
Un SCADA moderno además debe de incorporar gestión de ALARMAS, un sistema de avisos por EMAIL u otro medio y poder realizar una GESTIÓN REMOTA DEL MISMO.
Definición de que es un SCADA
Es un software desarrollado expresamente para su uso en entornos industriales. Están desarrollados en lenguajes de alto nivel del tipo C, C++, JAVA, PYTHON, VISUAL C, etc.
Personalmente pienso que el lenguaje mas idoneo es JAVA.
Ya que JAVA, además de ser uno de los lenguajes mas populares, tiene una velocidad solo un poco inferior a C o C++.
Para cumplir con su función, las características mínimas que debe de tener un programa para ser considerado como SCADA son :
- Gestión remota de forma segura
- Creación de Tags o variables
- Comunicación con diferentes dispositivos de campo
- Ejecución de Scripts o módulos de programas.
- Mediante temporizadores parametrizables.
- Mediante eventos de proceso.
- Alarmas
- Visualización
- Reconocimiento de las misma
- Reglas de avisos de las alarmas
- Conexión con Bases de Datos
- HMI’s
Puede que tengas en la cabeza otras, es normal. Cada uno expresamos las necesidades del software según nuestra experiencia profesional. Y pensamos en lo que es un SCADA según nuestro sesgo.
Si no tiene como mínimo estas características, va a ser muy dificil trabajar con un SCADA así en la industria moderna.
Un SCADA se gestiona de forma remota y segura
Hoy día la telegestión se ha convertido en la punta de lanza del mantenimiento en instalaciones automatizadas.
Se programan, modifican y resuelven averías sin estar presente en la instalación.
Las personas no autorizadas no pueden realizar cambios en la programación del SCADA. Por eso la gestión debe estar encriptada y protegida por usuario y contraseña.
“Un SCADA es un software que se puede administrar sin estar presente en la instalación”
Los SCADAS son almacenes de Tags
El SCADA es un contenedor de Tags (podemos llamarlas variables), todas las tags tienen un lugar en la memoria del SCADA para almacenar valores.
Estás Tags según su definición pueden ser de diferentes tipos. Bool, int, real, strint, etc
Existen dos clases de Tags según su modo de funcionamiento.
-
Tag Locales.
Las tags locales solo existen en la memoria del SCADA y no se sincronizan con ningun dispositivo. Se utilizan para la gestión interna del SCADA.
-
Tag de Red.
Son tags que al igual que las locales están en la memoria del SCADA, pero su valor se sincroniza con el valor de dispositivos existentes en la red.
Existen SCADAS que permiten la manipulación masiva de tags en proyectos de gran envergadura.
Normalmente el número de Tags con las que puede trabajar el SCADA va asociada al coste del mismo.
“El SCADA es un almacén de variables (Tags)”

El SCADA es el nexo de las comunicaciones entre dispositivos
Debe de poder comunicarse con los distintos dispositivos de red que existan en las instalaciones industriales.
Existen diferentes protocolos de comunicaciones para intercambiar información con los distintos PLC.
Un SCADA tiene la capacidad de escribir y leer el valor de las Tags existentes en los PLC de su red.
Algunos ejemplos de protocolos de comunicaciones industriales son :
-
Modbus
Es el protocolo de comunicaciones mas genérico que existe y en el que se comunican la mayoría de fabricantes independientes del mercado. -
Step7
Protocolo de comunicaciones de los PLC industriales de la marca SIEMENS. -
Finst
Protocolo de comunicaciones utilizado por los PLC de la marca OMRON.
Dependiendo de los dispositivos existentes en mi red se utilizará un protocolo u otro.
Los SCADAS son programas de comunicación entre dispositivos.
Los SCADAS permiten la ejecución de Scripts o Módulos programables
Los SCADAS tienen la capacidad de ejecutar programas internamente. Estos programas pueden ser de dos tipos.
- Compilados En los programas compilados el SCADA genera un código que luego se ejecutará. Lo compila todo y luego lo ejecuta todo
- Interpretados. En los interpretados el SCADA va leyendo el código fuente del programa y lo ejecuta linea a linea. Lo compila cada vez que lo ejecuta.
Los programas compilados son mas rápidos a la hora de ejecutarse.
Tanto unos como otros tienen que tener la posibilidad de realizar cambios en caliente, tienen que tener la capacidad de cambiar los programas sin parar el SCADA.
Existen varias maneras de lanzar estos programas.
-
Mediante rutinas temporizadas
Se crean y definen Temporizadores que ejecutarán los programas a intervalos regulares, cada vez que cumpla el tiempo que se haya programado.
-
Mediante eventos del sistema
Se lanzan los programas cuando ocurren eventos en el sistema. Un evento puede ser el valor de un sensor, un PLC que se ha desconectado, etc.
Los SCADAS permiten la ejecución de rutinas internamente.
Las alarmas son parte fundamental de los SCADAS
Toda instalación genera alarmas, y estas alarmas hay que gestionarlas. Por gravedad, por numero de veces que dispara, según a quien hay que avisar, etc.
Algunas de las operaciones que debe de permitir realizar un SCADA con las alarmas son:
-
Visualización
Mediante tablas o listado las alarmas tienen que estar disponibles en las pantallas del SCADA. -
Reconocimiento
Se tienen que poder reconocer las alarmas, de forma que si existen alarmas y estas no son importantes no deben distraer la atención de los operadores de las realmente importantes. -
Registro
Las Alarmas deben de registrase en una base de datos, de tal forma que siempre esté disponible la hora a la que se inició la alarma, la hora a la que finalizó (“En caso de haber finalizado”), que operario la reconoció y desde que ordenador. -
Reglas de aviso
Dependiendo de la importancia o nivel de la alarma, es importante notificar al personal (“De mantenimiento, producción, etc”). Se pueden crear reglas de aviso según nivel de la alarma, repetir el aviso cada cierto tiempo, avisar al iniciar y avisar al terminar.
El SCADA es una pieza fundamental de la operación de las instalaciones.
Los SCADAS son gestores de Bases de Datos
La forma mas efectiva, fiable y duradera para mantener la información en el tiempo son las Bases de Datos. Los SCADAS tienen la capacidad de comunicarse con las Bases de Datos y de realizar operaciones sobre ellas.
Gracias a esta capacidad se pueden generar informes de todo tipo, para producción, mantenimiento, ingeniería, calidad, gerencia, etc
El SCADA se comporta también como un programa de gestión.
Los sistemas de SCADAS tienen HMIS
Los HMI son sistemas de interoperación entre las personas y las máquinas.
Comúnmente a los HMI se les conoce también como pantallas, dichas pantallas funcionan como clientes de un servidor central.
Se pueden programar innumerables pantallas en un mismo SCADA, dependiendo del uso.
A través de las HMI nos comunicamos con la instalación.
Un SCADA es un sistema, es mas que un SOFTWARE, ya que está compuesto por diferentes herramientas que funcionan en conjunto.
Cada herramienta cumple una función especifica, que al unirse al conjunto permite realizar las operaciones de SUPERVISIÓN, CONTROL Y ADQUISICIÓN DE DATOS.
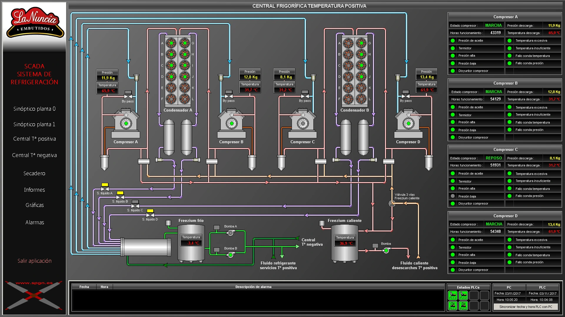
Como son nuestros SCADAS
Adaptamos cada SCADA según las necidades de la instalación. Pero todos tienen como minimo estas características.
Ahora sabes que es un SCADA, según mi forma de verlo.
¿Cumple con tus expectativas?
¿Es mucho para lo que buscas?
¿Es poco, necesitas algo mas?
¿Lo quieres comercial?
¿Lo quieres a medida y que te de exclusividad?
Te aviso, si buscas un SCADA que maneje graficos vectoriales, lo siento. NO LO TENEMOS y tampoco está en la lista de futuros proyectos.
Si no preguntas te vas a quedar con la duda, o ¿vas a seguir buscando por la web hasta que des con lo que quieres y con tu nombre?.
La forma mas rápida es preguntar, y te lo ponemos fácil.
* Tus datos se usarán únicamente para responder a tu consulta. No se comparten con terceros.